垃圾处理典型应用
垃圾焚烧发电项目
本项目含四台日处理量 750T,总计 3000T 处理量垃圾焚烧炉、四台 98T/H 余热锅炉、两台 35MW 汽轮机组、4 套烟气净化处理系统、1 套日处理量 700T 污泥干化系统、一套化水处理系统在内的 DCS+FCS 控制系统。



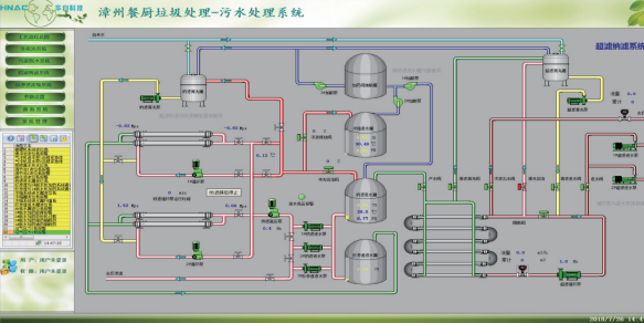
餐厨垃圾处理项目
本工程餐厨垃圾处理量 200t/d, 项目为电气、自控、及安装总承包。控制系统包含预处理系统、厌氧系统、臭气处理系统、地沟油处理系统、污水处理系统的全过程自动化控制DCS系统。



城市垃圾渗滤液处理站项目
株洲荷塘区垃圾渗滤液项目是华自科技投产第一个垃圾填埋场渗滤液处理项目。其位置位于株洲市荷塘区明照乡字母塘,距市中心11公里,场址及周边500米范围内没有学校、医院、娱乐设施等敏感目标,场边均为高山,具有天然屏障作用。工程总占地面积20.27万m(304亩),工程总投资约为4497万元。
湖南省株洲市填埋场渗滤液处理站,设计日处理能力300m/d,采用“ 混凝沉淀+UBF+两级A/O+MBR+NF+RO”的工艺。自控系统采用集散型计算机控制系统。由PLC及自动化仪表组成的检测控制系统,对垃圾处理场各工艺过程进行分散控制,中心控制室通过工业以太网与PLC站进行数据通信。对全厂实行集中控制管理。

